
Зміст:
-
Як це працює сайт моніторингу цін?
-
Приклад №1: косметика
-
Приклад №2: побутова техніка
-
Чому це важливо для моніторингу цін?
-
Зручність дашборду Price Control
Ціни змінюються щодня. А конкуренти не сплять — вони можуть запустити знижку прямо сьогодні зранку, і ваші продажі впадуть ще до обіду. Якщо ви маркетолог, ви це знаєте не з чуток. І саме тому автоматизований сайт моніторингу цін — це не розкіш, а інструмент виживання.
І головне — вам не потрібен програміст, щоб це запрацювало.
Як це працює сайт моніторингу цін?
Сучасні сервіси моніторингу цін — наприклад, Price Control — дозволяють запускати моніторинг самостійно, буквально за годину. Ви просто завантажуєте список товарів і сайти конкурентів, і система починає відстежувати ціни на конкурентних сайтах або маркетплейсах.
Після цього ви бачите:
-
Хто і коли знизив ціну.
-
Хто порушує РРЦ (рекомендовану роздрібну ціну).
-
Як змінюється середня ціна по ринку.
-
Які товари випали з наявності у конкурентів.
Приклад №1: косметика
Маркетолог невеликого бренду косметики продав продукцію через власний сайт і кілька онлайн-партнерів. Але одного разу його дистриб’ютор повідомив: “Нас демпінгує інший магазин — ціна на 25% нижче РРЦ”.
Ручне перевіряння зайняло б години. Але він завантажив товари в Price Control — і вже за півгодини отримав звіт. Порушника виявили, надіслали лист з доказами. Через день ціну відновили.
Приклад №2: побутова техніка
Компанія, яка продає техніку онлайн, постійно змінювала акції. Але не знала, чи це працює. Завдяки автоматичному моніторингу вона побачила: конкуренти теж реагують — знижують ціни буквально за кілька годин після запуску кампанії.
Висновок? Тепер вони планують акції стратегічно, а не навмання. Бо мають живу аналітику.
Чому це важливо для моніторингу цін?
-
Не треба вгадувати — є дані.
-
Не треба шукати вручну — усе автоматично.
-
Не треба писати програмістам — ви справляєтесь самі.

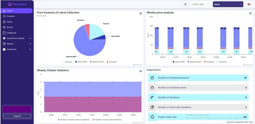
Зручність дашборду Price Control
Після того, як ви додали свої товари та посилання на сайти конкурентів, вся магія починається в дашборді. І якщо ви очікуєте щось складне — марно. Інтерфейс у Price Control інтуїтивний: усе логічно, структуровано й візуально зрозуміло.
У головному вікні ви бачите одразу найголовніше:
-
Ціни конкурентів по кожному SKU.
Все в таблиці — жодного зайвого кліку. Можна швидко відфільтрувати товари з порушеннями або побачити найнижчу/найвищу ціну. -
Колірні підсвітки для швидкого сканування.
Порушення РРЦ, відсутність товару, відхилення від рекомендованої ціни — усе підсвічується різними кольорами. Навіть без цифр ви одразу бачите, де проблема. -
Динаміка змін.
Можна обрати будь-яку дату і побачити, як змінювались ціни. Це зручно для аналізу акцій конкурентів або сезонних коливань. -
Фільтри та сортування.
Не хочете переглядати всі товари? Просто відфільтруйте потрібне: за категорією, сайтом, статусом, відхиленням від РРЦ. -
Мультимовна підтримка.
Дашборд доступний українською, англійською та російською. Для команди, яка працює з різними ринками, — це must.

Навіть якщо ви відкриваєте Price Control уперше, ви зрозумієте, що до чого — буквально за 5 хвилин. Саме так має виглядати сучасна аналітика: не перевантажена, а ефективна.
Підсумок: сучасний маркетолог має працювати не більше, а розумніше. Автоматизація моніторингу цін — це саме той випадок.
Хочете перевірити, як це працює? Спробуйте сайт моніторингу цін Price Control — і переконайтесь самі, що для запуску вам потрібен не айтішник, а лише список товарів.

